# 報告書

{% hint style="info" %}
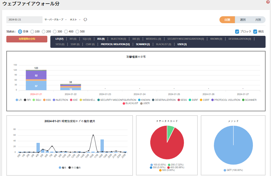
OWASP TOP 10基準とユーザー定義フィルターを使用して、検出されたログに基づいて可視性を提供します。

* グラフの変動に基づいて異常兆候を検出します。
* 特定のホストと時間帯の詳細な分析により、迅速な対応が可能です。
* ホスト(ドメイン)とURL別上位情報を提供し、セキュリティ管理をより効率的に行うことができます。
* [レポート下段ホスト(ドメイン)](https://docs.plura.io/ja/fn/comm/mgmt/list)
  {% endhint %}

### 報告書項目 <a href="#id-1" id="id-1"></a>

* 日日報告書

<figure><img src="https://2905490945-files.gitbook.io/~/files/v0/b/gitbook-x-prod.appspot.com/o/spaces%2Fggd4Oi5rCa2J3EuvDJKc%2Fuploads%2FU43k4TRLO4pvoytaDxut%2Fimage.png?alt=media&#x26;token=6ef18691-ae30-46fe-bc57-2ef2a39a3b05" alt=""><figcaption></figcaption></figure>

* **州別報告書**

<figure><img src="https://2905490945-files.gitbook.io/~/files/v0/b/gitbook-x-prod.appspot.com/o/spaces%2Fggd4Oi5rCa2J3EuvDJKc%2Fuploads%2FfjyloIf4ZGgXh3tfdQAe%2Fimage.png?alt=media&#x26;token=58c99308-1c15-4e96-998c-31f61330f1cc" alt=""><figcaption></figcaption></figure>

* **月別報告書**

<figure><img src="https://2905490945-files.gitbook.io/~/files/v0/b/gitbook-x-prod.appspot.com/o/spaces%2Fggd4Oi5rCa2J3EuvDJKc%2Fuploads%2FFPecAJHDYBdrNHPomdRf%2Fimage.png?alt=media&#x26;token=48947fdf-3087-46f1-ac0e-455ffd8e341c" alt=""><figcaption></figcaption></figure>
